Accelerate development with task parallelization tools built for the 1000x agentic developer.
Automate context management, validation, task retry, agent-to-agent task dispatch, and more. Supports Claude, OpenAI, and Gemini.
Free tier available • No credit card required • Download instantly
Managing six terminal windows across multiple AI sessions means copy-pasting context between them and losing track of which agent is doing what. Add painfully long scrolling through terminal output in long-running sessions, and you spend more time managing windows than building features.
Your AI makes some progress, but you're stuck babysitting one session at a time. Your current AI assistant app offers no parallelization features. Important details are "stored" in long running conversations.
Progress stalls out randomly and then needs continuous prodding by a human reviewer. You repeat yourself over and over, hoping for the AI to come to its senses.
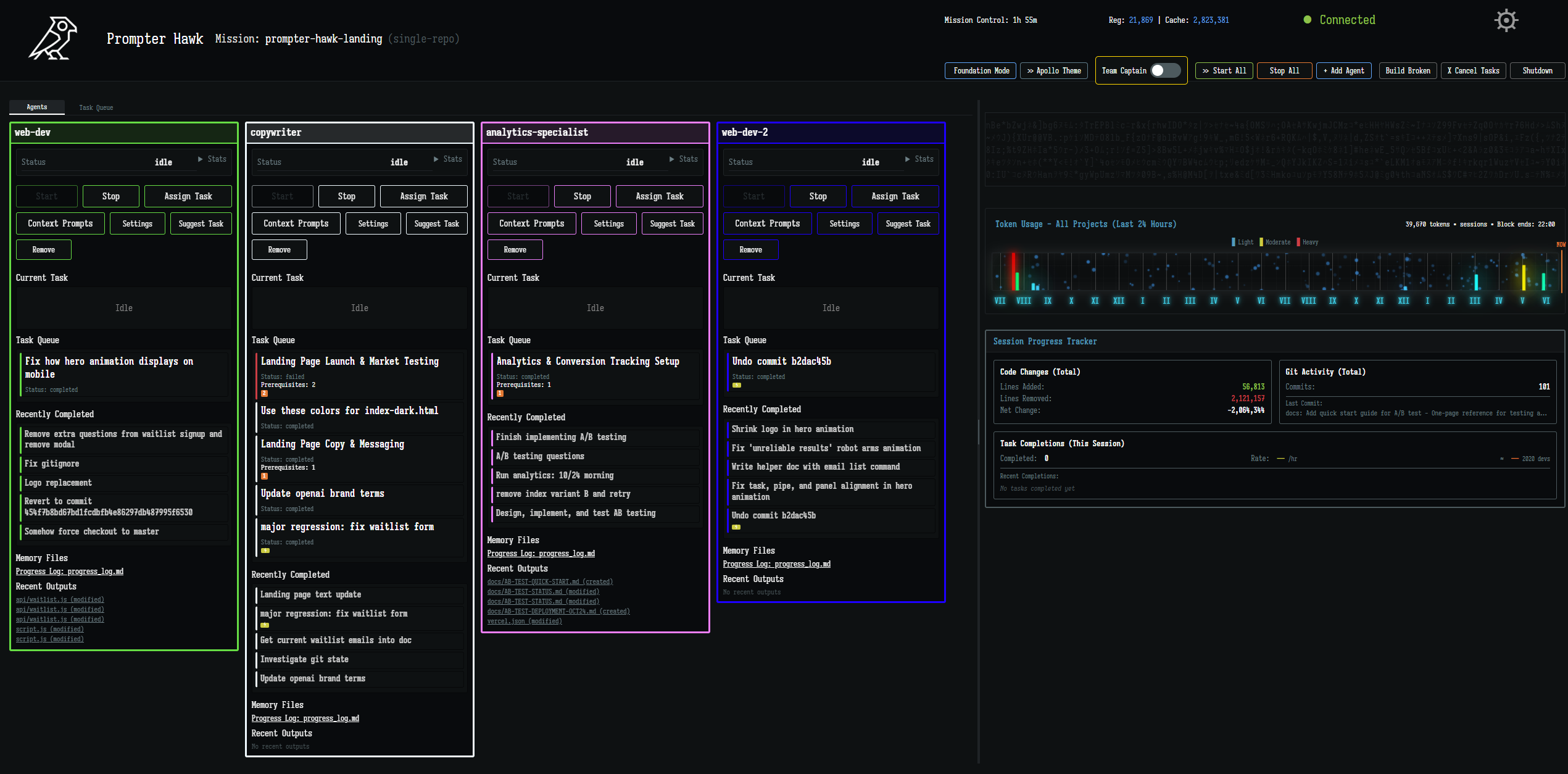
One Dashboard. Multiple Agents. Parallel Execution. Automatic Task Management.
Create a new mission by naming it. Point to an existing repo or let Prompter Hawk create a fresh workspace. All your agents share this single project folder.
Use vanilla backend models or specialize them to your needs with our easy-to-use agent prompts. This form of agent context persists between restarts, so you never have to worry about repeating yourself.
Create tasks manually or set up recurring workflows. Agents automatically pick up available work and start in parallel. No manual coordination needed.
Agents work in parallel on shared workspace. Tasks complete simultaneously. No branch merges, no coordination overhead.
Run 3-10+ specialized AI agents (Claude, OpenAI, Gemini) simultaneously in one unified window. Every agent, task, and result tracked in real-time. No more juggling terminal sessions or losing track of who's doing what.
Set up automated workflows that run on your schedule. Daily test suites, weekly doc cleanup, morning standup reports - your AI squad handles routine work while you sleep.
Automatic validation for every task with context-aware retry on failure. Track results across attempts so nothing gets lost. One-click task restart - no copy-pasting or hunting down prompts.
Configure context once at mission, agent, or task level - it travels automatically. Agents maintain persistent memory with progress logs, learn from past failures, and build reusable documentation. Zero repetition, zero copy-paste.
Agents request human testing when needed. Validation requests queue up so you approve on your schedule, not theirs. Quality gates without interruption - test features when you're ready.
Choose Claude, OpenAI, or Gemini per agent. Mix providers in one mission to leverage each AI's strengths. Not locked into one provider - use the right tool for each task.
Control exactly what each agent can access. Allow or deny specific tools, restrict file paths, limit bash commands, and control which domains agents can visit. Your codebase, your rules - agents only touch what you permit.
Your code stays on your machine. No surveillance, no hidden data collection. Prompter Hawk only contacts our login servers for authentication and your chosen AI providers (OpenAI, Anthropic, Google) for model access.
Start free. Upgrade when you need more power.
Connect your Claude, OpenAI, or Gemini accounts directly. Zero markup on AI usage - you pay providers at their rates. We just charge a flat monthly fee for the orchestration layer. No usage-based surprises, no hidden costs.
Perfect for trying orchestration
For developers who ship daily
For teams shipping together
Download Prompter Hawk free and start running multiple AI agents in parallel today.